

Cloud Engineer
En este artículo de la práctica cloud veremos cómo crear una plataforma de CI/CD de una forma totalmente automatizada. Para ello nos apoyaremos en una metodología GitOps para así realizar nuestros despliegues de una forma más sencilla, escalable e industrializada.
La idea de este taller es crearnos un cluster de GKE donde tengamos desplegado Jenkins como nuestra pieza central de CI/CD y que este vaya escalando en agentes de una forma totalmente automatizada para que según la demanda de ejecuciones de jobs nuestro cluster crezca o decrezca de una forma transparente para nosotros. Otra de las grandes ventajas de esta arquitectura es que podemos crear diferentes tipos de slaves para así cubrir todo tipo de ejecuciones dentro de nuestra compañía.
Los componentes/herramientas que usaremos en este proyecto serán los siguientes:
Terraform es una herramienta open-source para automatizar la creación de infraestructura como código. Para nuestro caso de uso usaremos Terraform tanto para desplegar la infraestructura, tanto GKE como la VPC donde se hará el despliegue de este último.
Terraform no solo nos permite desplegar infraestructura como código sino que también nos da la opción de usar otros provedores como el de Kubernetes para la creación de namespace (entre otras muchas cosas) o la posibilidad de realizar despliegues de otros componentes dentro del cluster de GKE con el proveedor de Helm. Terraform.
GKE es el servicio de Kubernetes gestionado y autoescalado por GCP. Es donde se realizarán todos los despliegues tanto de Jenkins como de la monitorización que tendrá nuestra plataforma. GKE. Este componente lo vamos a automatizar haciendo uso de Terraform donde se harán las implementaciones necesarias para realizar el despliegue correctamente.
Jenkins es nuestra pieza central de la plataforma de CI/CD. Jenkins es una herramienta de construcción, implementación y automatización de proyectos software. Para el despliegue de este componente nos apoyaremos en el provider de Helm de Terraform. Jenkins.
Prometheus es un sistema de monitorización que usaremos para comprobar el estado de todos los pods desplegados en nuestra plataforma, así como para monitorizar el estado de nuestra infraestructura como tal(Picos de consumo, nodos caídos…). Para el despliegue de este componente nos apoyaremos en el provider de Helm de Terraform. Prometheus.
Grafana es nuestra herramienta de visualización de la monitorización. Nos decantamos por esta herramienta ya que se integra perfectamente con prometheus y nos permite crear dashboards personalizados de nuestra infraestructura. Para el despliegue de este componente nos apoyaremos en el provider de Helm de Terraform. Grafana.
Por último, haremos uso de slack como herramienta de envió de alertas tanto en la ejecución de los jobs de Jenkins como alertas de monitorización de caídas en alguno de los pods desplegados. Slack
El código fuente está disponible en github.
git clone https://github.com/lucasberlang/gitops-kubernetes-jenkins/
cd gitops-kubernetes-jenkins Dentro de la carpeta src tendremos todo el código necesario para hacer el despliegue de nuestra infraestructura de una forma automatizada. En este apartado haremos un breve resumen de lo que contienen cada uno de los ficheros para que nuestro proyecto funcione.
Definición de los proveedores que usaremos para hacer el despliegue con Terraform. En nuestro caso haremos uso del provider de Google, helm y kubernetes.
Variables que usaremos dentro de los módulos de Terraform.
Definición de las variables que usaremos tanto en los módulos de Terraform como en los secretos que desplegaremos para hacer uso en Jenkins.
Información del proyecto que nos interesa conocer.
Contendrá la lógica realizada en Terraform para hacer el despliegue de los componentes de infraestructura que necesitamos, en este caso VPC y GKE. Para ello haremos uso de dos módulos desarrollados por Bluetab.
Archivo que contendrá toda la información sensible que usaremos dentro de los despliegues que realizaremos (Grafana, Prometheus, Jenkins), como contraseñas, tokens, etc… .
Archivo que contiene la configuración que se realizará con el proveedor de Helm para el despliegue de los componentes Prometheus y Grafana.
Archivo que contiene la configuración que se realizará con el proveedor de Helm para el despliegue de los componentes Jenkins.
En este archivo contiene la configuración inicial que usará Helm cuando realicemos el despliegue de grafana.
En este archivo contiene la configuración inicial que usará Helm cuando realicemos el despliegue de prometheus.
En este archivo contiene la configuración inicial que usará Helm cuando realicemos el despliegue de jenkins.
Archivo que contendrá todas las variables de entorno que usaremos en nuestro proyecto. En este caso le pasaremos las variables más sensibles como pueden ser la contraseña de grafana o el token usado en slack para no tener que subirlo al repositorio.
Antes de realizar la ejecución de nuestro proyecto debemos definir una serie de variables de entorno que necesitaremos para el correcto funcionamiento de este. Para ello haremos uso del archivo vars.example.env donde tenemos ya definidas las variables más importantes. Para efectos de la demo las únicas variables que se tendrán que modificar son las siguientes:
Una vez se hayan configuradas todas estas variables se tendrá que lanzar el siguiente comando para que queden como variables de entornos.
source vars.example.env Para la configuración de la VPC haremos uso del módulo corporativo desarrollado por Bluetab. Este módulo está publica en el repositorio de github y está totalmente documentado por si se tiene alguna duda de su funcionamiento o se quiere realizar alguna modificación en la VPC. Para que esto funcione lo único que debemos de hacer es instanciar nuestro módulo con las variables necesarias para hacerle funcionar:
module "network" {
source = "git@github.com:lucasberlang/gcp-network.git"
project_id = var.project_id
description = var.description
enable_nat_gateway = true
intra_subnets = [
{
subnet_name = "private-subnet01"
subnet_ip_cidr = "10.0.0.0/16"
subnet_private_access = false
subnet_region = var.region
}
]
secondary_ranges = {
private-subnet01 = [
{
range_name = "private-subnet01-01"
ip_cidr_range = var.ip_range_pods
},
{
range_name = "private-subnet01-02"
ip_cidr_range = var.ip_range_services
},
]
}
labels = var.labels
} Lo único necesario para ejecutar la creación de la VPC será el id del proyecto de GCP. Además de desplegar la VPC con la creación del módulo se realizará el despliegue de una subred a nuestra VPC con el direccionamiento 10.0.0.0/16. Este es totalmente modificable así como el nombre de la subred o la región en donde se despliega. También se han creado dos rangos secundarios de direccionamientos para los pods y servicios que desplegaremos en GKE.
Para el despliegue del proyecto se ha optado por usar infraestructura totalmente gestionado, en este caso haremos uso de GKE. Para automatizar el despliegue usaremos el módulo corporativo desarrollado por Bluetab. Este módulo está publica en el repositorio de github y esta totalmente documentado por si se tiene alguna duda de su funcionamiento o se quiere realizar alguna modificación en el GKE. Para que esto funcione lo único que debemos de hacer es instanciar nuestro módulo con las variables necesarias para hacerle funcionar:
module "gke" {
source = "git@github.com:lucasberlang/gcp-gke.git"
project_id = var.project_id
name = "gitops"
regional = true
region = var.region
network = module.network.network_name
subnetwork = module.network.intra_subnet_names.0
ip_range_pods = "private-subnet01-01"
ip_range_services = "private-subnet01-02"
enable_private_endpoint = false
enable_private_nodes = false
master_ipv4_cidr_block = "172.16.0.0/28"
kubernetes_version = "latest"
master_authorized_networks = [
{
cidr_block = module.network.intra_subnet_ips.0
display_name = "VPC"
},
{
cidr_block = "0.0.0.0/0"
display_name = "shell"
}
]
node_pools = [
{
name = "default-node-pool"
machine_type = "n1-standard-4"
},
]
istio = var.istio
dns_cache = var.dns_cache
labels = var.labels
} Como se puede observar en el código la implementación del módulo es bastante intuitivo solo será necesario declarar algunas variables. Las variables más importantes son el tipo de instancia que usaran los node-pools y la subred donde se desplegará el cluster de GKE que para esto usaremos la red declarada anteriormente.
El funcionamiento de GKE en nuestra VPC será este:
Para la configuración de Jenkins como hemos dicho anteriormente usaremos el provider de Helm. Para hacer el despliegue nos crearemos un namespace llamado gitops donde se desplegará Jenkins. El fichero donde se hará esta configuración es helm_jenkins.tf.
resource "kubernetes_namespace" "jenkins" {
metadata {
name = "gitops"
}
} Luego procederemos a hacer el despliegue de Jenkins con Helm.
data "local_file" "helm_chart_values" {
filename = "${path.module}/templates/jenkins.yaml"
}
resource "helm_release" "jenkins" {
name = "jenkins"
repository = "https://charts.jenkins.io"
chart = "jenkins"
version = "3.5.3"
namespace = kubernetes_namespace.jenkins.metadata.0.name
timeout = 180
values = [data.local_file.helm_chart_values.content]
} Cogeremos el chart del repositorio oficial de Jenkins y le pasaremos el fichero jenkins.yaml como configuración inicial.
De este fichero vamos a destacar algunos puntos que hemos modificado para realizar una automatización de nuestro servicio.
image: "jenkins/jenkins"
imagePullPolicy: "Always"
adminSecret: true
adminUser: "admin"
jenkinsUrl: "http://${kubernetes_endpoint}:80" Se ha realizado la modificación del nombre del adminUser para que sea más genérico y jenkinsUrl para que nos de el endpoint de Jenkins en el GKE cuando nos leguen las alertas de los jobs en el slack.
containerEnv:
- name: kubernetes_endpoint
valueFrom:
secretKeyRef:
name: jenkins-k8s-config
key: kubernetes_endpoint
- name: gitlab_username
valueFrom:
secretKeyRef:
name: gitlab-credentials
key: gitlab_username
- name: gitlab_ssh_key
valueFrom:
secretKeyRef:
name: gitlab-credentials
key: gitlab_ssh_key
- name: vault_token
valueFrom:
secretKeyRef:
name: vault-credentials
key: vault_token
- name: vault_addr
valueFrom:
secretKeyRef:
name: vault-credentials
key: vault_addr
- name: arm_access_key
valueFrom:
secretKeyRef:
name: azure-credentials
key: arm_access_key
- name: slack_token
valueFrom:
secretKeyRef:
name: slack-credentials
key: slack_token
- name: team_domain
valueFrom:
secretKeyRef:
name: slack-credentials
key: team_domain
servicePort: 80
serviceType: LoadBalancer Estos son todos los secrets que hemos definido en el archivo kubernetes_secrets.tf. Estos son necesarios para el correcto funcionamiento de Jenkins ya que haremos uso de muchos de estos secretos cuando realicemos la configuración con el plugin de Jcasc de Jenkins.
Además, en la configuración del serviceType lo hemos definido como LoadBalancer externo y el servicePort 80 para que sea visible desde el exterior.
installPlugins:
- kubernetes
- docker-custom-build-environment
- ansicolor
- aws-credentials
- azure-credentials
- gitlab-api
- gitlab-branch-source
- docker-java-api
- github-branch-source
- pipeline-graph-analysis
... Listado de todos los plugins que se instalarán por defecto en la configuración inicial de Jenkins.
Jcasc es el plugin de configuración como código de Jenkins. Lo usaremos para hacer una serie de configuraciones previas como pueden ser:
Esta parte es donde definiremos la creación de un cloud de kubernetes donde se desplegarán todos nuestros pods cada vez que se lance una ejecución de un job en nuestro Jenkins. También configuraremos la imagen que se usará para desplegar cada slave y el namespace donde se realizará dicho despliegue. Para nuestro ejemplo usaremos una imagen ya modificada con la instalación de Terraform y algunos componentes como el SDK de Google o el cli de azure (lucasbluetab/jnlp-agent-Terraform-gcloud:latest). Además, se configurará los recursos que gaste cada vez que se levante un pod en cualquier ejecución de nuestros, consiguiendo así una infraestructura totalmente escalable.
cloud: |
jenkins:
clouds:
- kubernetes:
name: "Terraform-executors"
serverUrl: "https://kubernetes.default"
jenkinsTunnel: "jenkins-agent:50000"
jenkinsUrl: "http://jenkins:80"
skipTlsVerify: true
namespace: "gitops"
templates:
- name: "jenkins-jnlp"
namespace: "gitops"
nodeUsageMode: NORMAL
label: "jnlp-exec"
containers:
- name: "jnlp"
image: "jenkins/jnlp-slave"
alwaysPullImage: false
workingDir: "/home/jenkins/agent"
ttyEnabled: true
command: ""
args: ""
resourceRequestCpu: "500m"
resourceLimitCpu: "1000m"
resourceRequestMemory: "1Gi"
resourceLimitMemory: "2Gi"
volumes:
- emptyDirVolume:
memory: false
mountPath: "/tmp"
idleMinutes: "1"
activeDeadlineSeconds: "120"
slaveConnectTimeout: "1000"
- name: "Terraform"
namespace: "gitops"
nodeUsageMode: NORMAL
label: "Terraform-exec"
containers:
- name: "Terraform"
image: "lucasbluetab/jnlp-agent-Terraform-gcloud:latest"
alwaysPullImage: false
workingDir: "/home/jenkins/agent"
ttyEnabled: true
command: "/bin/sh -c"
args: "cat"
resourceRequestCpu: "100m"
resourceLimitCpu: "500m"
resourceRequestMemory: "500Mi"
resourceLimitMemory: "1Gi"
volumes:
- emptyDirVolume:
memory: false
mountPath: "/tmp"
podRetention: "never"
activeDeadlineSeconds: "900"
slaveConnectTimeout: "1000" credentials: |
credentials:
system:
domainCredentials:
- credentials:
- basicSSHUserPrivateKey:
scope: GLOBAL
id: "GitLab"
username: ${gitlab_username}
passphrase: ""
privateKeySource:
directEntry:
privateKey: ${gitlab_ssh_key}
- string:
scope: GLOBAL
id: vaultUrl
secret: ${vault_addr}
- string:
scope: GLOBAL
id: vaultToken
secret: "${vault_token}"
- string:
scope: GLOBAL
id: azureARMKey
secret: "${arm_access_key}"
- string:
scope: GLOBAL
id: slackToken
secret: "${slack_token}"
- string:
scope: GLOBAL
id: teamDomain
secret: "${team_domain}" unclassified: |
unclassified:
slackNotifier:
teamDomain: bluetabmundo
room: "#jenkins"
tokenCredentialId: slackToken scriptgroovy: |
groovy:
- script: >
import jenkins.model.*;
import jenkins.security.*;
import hudson.security.*;
import hudson.model.*;
import static groovy.json.JsonOutput.*;
import hudson.ExtensionList;
ExtensionList<UpdateSiteWarningsConfiguration> configurations = ExtensionList.lookup(UpdateSiteWarningsConfiguration.class);
println configurations;
UpdateSiteWarningsConfiguration configuration = configurations.get(0);
HashSet<UpdateSite.Warning> activeWarnings = new HashSet<>();
activeWarnings.add('SECURITY-248');
configuration.ignoredWarnings = activeWarnings;
configuration.save(); init-jobs: |
jobs:
- script: >
folder('Terraform')
- script: >
multibranchPipelineJob('Terraform/azure-test') {
branchSources {
branchSource {
source {
git {
remote('https://github.com/lucasberlang/Terraform-azure-test.git')
}
}
strategy {
defaultBranchPropertyStrategy {
props {
noTriggerBranchProperty()
}
}
}
}
}
configure {
it / sources / data / 'jenkins.branch.BranchSource' / source / traits {
'jenkins.plugins.git.traits.BranchDiscoveryTrait'()
}
}
triggers {
periodic(60)
}
} Para la configuración de Prometheus como hemos dicho anteriormente usaremos el provider de Helm. Para hacer el despliegue nos crearemos un namespace llamado monitoring donde se desplegará Prometheus. El fichero donde se hará esta configuración es helm_monitoring.tf.
resource "kubernetes_namespace" "jenkins" {
metadata {
name = "gitops"
}
} data "template_file" "file" {
template = "${file("${path.module}/templates/prometheus.yaml")}"
vars = {
slack_api_url = "${var.slack_api_url}"
slack_channel = "${var.slack_channel}"
}
}
resource "helm_release" "prometheus" {
chart = "prometheus"
name = "prometheus"
namespace = kubernetes_namespace.monitoring.metadata.0.name
repository = "https://charts.helm.sh/stable"
values = [data.template_file.file.rendered]
} Para ello haremos unas modificaciones en el template prometheus.yaml sustituyendo las variables slack_api_url y slack_channel dentro del fichero por las variables de entorno que le pasamos en el paso inicial. Estas variables serán usadas para el envío de alertas si existiera algún problema en el cluster de GKE o el algún pod desplegado en este.
De este fichero vamos a destacar algunos puntos que hemos modificado para realizar una automatización de nuestro servicio.
type: ClusterIP alertmanagerFiles:
alertmanager.yml:
global:
slack_api_url: ${slack_api_url}
receivers:
- name: slack-notifications
slack_configs:
- channel: ${slack_channel}
send_resolved: true
icon_url: https://avatars3.githubusercontent.com/u/3380462
title: |
[{{ .Status | toUpper }}{{ if eq .Status "firing" }}:{{ .Alerts.Firing | len }}{{ end }}] {{ .CommonLabels.alertname }} for {{ .CommonLabels.job }}
{{- if gt (len .CommonLabels) (len .GroupLabels) -}}
{{" "}}(
{{- with .CommonLabels.Remove .GroupLabels.Names }}
{{- range $index, $label := .SortedPairs -}}
{{ if $index }}, {{ end }}
{{- $label.Name }}="{{ $label.Value -}}"
{{- end }}
{{- end -}}
)
{{- end }}
text: |
{{ range .Alerts -}}
*Alert:* {{ .Annotations.title }}{{ if .Labels.severity }} - `{{ .Labels.severity }}`{{ end }}
*Description:* {{ .Annotations.description }}
*Details:*
{{ range .Labels.SortedPairs }} • *{{ .Name }}:* `{{ .Value }}`
{{ end }}
{{ end }}
route:
group_wait: 10s
group_interval: 5m
receiver: slack-notifications
repeat_interval: 3h Aquí es donde se hará la sustitución de nuestro webhook de Slack(slack_api_url) configurado en el paso inicial y también la sustitución del canal donde va a escribir las alertas(slack_channel).
- job_name: 'jenkins'
metrics_path: /prometheus
static_configs:
- targets: [jenkins.gitops.svc.cluster.local:80] Como último paso realizaremos la configuración de Grafana. Para esto como hemos dicho anteriormente usaremos el provider de Helm. Para hacer el despliegue usaremos el namespace creado anteriormente llamado monitoring donde se desplegará Grafana. El fichero donde se realizaremos el despliegue de Grafana es helm_monitoring.tf.
Para realizar el despliegue con helm usaremos el siguiente código:
data "local_file" "helm_chart_grafana" {
filename = "${path.module}/templates/grafana.yaml"
}
resource "helm_release" "grafana" {
chart = "grafana"
name = "grafana"
namespace = kubernetes_namespace.monitoring.metadata.0.name
repository = "https://charts.helm.sh/stable"
values = [data.local_file.helm_chart_grafana.content]
} Todas las configuraciones iniciales de Grafana vienen modificadas en el template grafana.yaml.
Las configuraciones más importantes que hemos realizado en dicho archivo son las siguientes:
service:
type: LoadBalancer
port: 80
targetPort: 3000
# targetPort: 4181 To be used with a proxy extraContainer
annotations: {}
labels: {}
portName: service admin:
existingSecret: grafana-credentials
userKey: adminUser
passwordKey: adminPassword datasources:
datasources.yaml:
apiVersion: 1
datasources:
- name: Prometheus
type: prometheus
url: http://prometheus-server.monitoring.svc.cluster.local
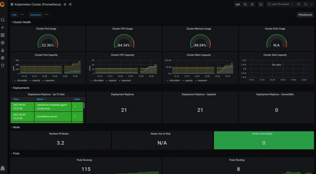
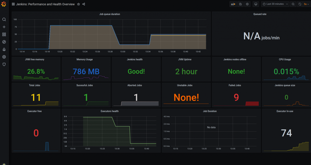
isDefault: true Configuración de los dashboards: añadiremos unos dashboards inciales cuando se levante el servicio de Grafana. Estos dashboards serán los siguientes:
Jenkins-Performance: Encargado de la monitorización del servicio de Jenkins a nivel de ejecución de jobs y de uso de recursos.
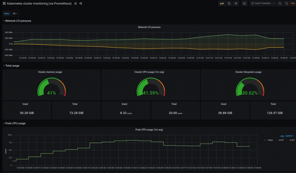
Kubernetes-nodes: Monitorización de la infraestructura de GKE.
kubernetes-cluster: Monitorización de la infraestructura de GKE.
dashboards:
default:
Jenkins-Performance:
gnetId: 14764
revision: 1
datasource: Prometheus
Kubernetes-nodes:
gnetId: 315
revision: 3
datasource: Prometheus
Kubernetes-cluster:
gnetId: 6417
revision: 1
datasource: Prometheus Una vez realizado el paso de configuración de variables pasaremos a realizar el despliegue de toda la infraestructura (GKE y VPC) y de todos los componentes que vamos a desplegar (Jenkins, Prometheus y Grafana).
Para ello al tenerlo todo configurado con Terraform solo debemos ejecutar los siguientes comandos dentro de nuestro proyecto:
cd src/
terraform init
terraform apply Una vez ejecutado los comandos anteriores la salida esperada de nuestro proyecto será la siguiente:
Una vez desplegado toda la infraestructura empezaremos a hacer la revisión de todo lo desplegado para ello nos conectaremos al cluster de GKE de la siguiente forma:
gcloud container clusters get-credentials $cluster_name --region $region --project $project_id Para ello se deberá sustituir las variables cluster_name por el nombre del cluster, region por la región donde se ha desplegado el cluster de GKE y la variable project_id haciendo referencia al proyecto donde se desplegará.
Una vez conectado al cluster de GKE haremos una revisión de los nodos desplegados:
kubectl get nodes Esto nos devolverá:
Así como pods y servicios que tenemos disponibles:Así como pods y servicios que tenemos disponibles:
kubectl get pods,svc -n gitops
kubectl get pods,svc -n monitoring Con la siguiente salida:
Una vez hemos verificado nuestra infraestructura vamos a realizar la revisión de Jenkins.
Con la información sacada del servicio de jenkins accederemos a la interfaz web donde nos tendremos que loguear, en nuestro caso 34.79.219.11.
Para sacar la contraseña de nuestro usuario de Jenkins tendremos que ejecutar el siguiente comando:
JENKINS_PASSWORD=$(kubectl get secret jenkins -n gitops -o jsonpath="{.data.jenkins-admin-password}" | base64 --decode);echo
echo $JENKINS_PASSWORD Esto nos devolverá la contraseña y ya podremos hacer el login:
Como se puede observar una vez dentro de Jenkins tenemos la configuración que hemos realizado con Jcasc y la creación del job que hemos definido con JobDsl.
Para la revisión de Grafana debemos acceder también a la interfaz web y loguearnos. La dirección de la interfaz web la podemos observar con el comando de kubectl lanzado anteriormente en nuestro caso es 34.140.61.173.
Para loguearnos usaremos la información que pasamos por nuestras variables de entorno, TF_VAR_password_grafana y TF_VAR_user_grafana.
Podemos comprobar que la configuración que hemos añadido al template de creación de datasources y dashboards es correcta.
Para nuestro ejemplo usaremos un proyecto que desplegará un resource group en Azure, se encuentra en el siguiente repositorio.
Lo más destacable de este proyecto es la definición de nuestro pipeline de ejecución:
pipeline {
agent {
label "terraform-exec"
}
stages {
stage('checkout') {
steps {
container('terraform') {
echo "La rama de la que se va a hacer el checkout es: master"
git branch: "master", url: 'https://github.com/lucasberlang/terraform-azure-test.git'
}
}
}
stage('Review Terraform version') {
steps {
container('terraform') {
sh 'terraform --version'
}
}
}
stage('Terraform init') {
steps {
container('terraform') {
sh 'terraform init -upgrade'
}
}
}
stage('Terraform plan infrastructure') {
steps {
container('terraform') {
withCredentials([string(credentialsId: 'vaultUrl', variable: 'VAULT_ADDR'),
string(credentialsId: 'vaultToken', variable: 'VAULT_TOKEN')
]) {
sh 'export VAULT_ADDR=${VAULT_ADDR} && export VAULT_TOKEN=${VAULT_TOKEN} && terraform plan'
slackSend channel: "#practica-cloud-deployments",color: '#BADA55', message: "Plan completed! Do you approve deployment? ${env.RUN_DISPLAY_URL}"
}
}
}
}
stage('Approval') {
when{
not {
branch 'poc'
}
}
steps {
container('terraform') {
script {
def userInput = input(id: 'confirm', message: 'Apply Terraform?', parameters: [ [$class: 'BooleanParameterDefinition', defaultValue: false, description: 'Apply terraform', name: 'confirm'] ])
}
}
}
}
stage('Terraform Apply') {
steps {
container('terraform') {
withCredentials([string(credentialsId: 'vaultUrl', variable: 'VAULT_ADDR'),
string(credentialsId: 'vaultToken', variable: 'VAULT_TOKEN')
]) {
sh 'export VAULT_ADDR=${VAULT_ADDR} && export VAULT_TOKEN=${VAULT_TOKEN} && terraform apply -auto-approve'
slackSend color: '#BADA55', message: "Apply completed! Build logs from jenkins server ${env.RUN_DISPLAY_URL}"
}
}
}
}
stage('Waiting to review the infrastructure') {
steps {
container('terraform') {
slackSend channel: "#practica-cloud-deployments", color: '#BADA55', message: "Waiting 5 minutes before destroy the infrastructure!"
sh 'sleep 300'
}
}
}
stage('Destroy Infra') {
steps {
container('terraform') {
withCredentials([string(credentialsId: 'vaultUrl', variable: 'VAULT_ADDR'),
string(credentialsId: 'vaultToken', variable: 'VAULT_TOKEN')
]) {
sh 'export VAULT_ADDR=${VAULT_ADDR} && export VAULT_TOKEN=${VAULT_TOKEN} && terraform destroy -auto-approve'
slackSend channel: "#practica-cloud-deployments", color: '#BADA55', message: "Destroy completed! Build logs from jenkins server ${env.RUN_DISPLAY_URL}"
}
}
}
}
}
} En el pipeline se han definido las siguientes stages:
Una vez realizado todas las comprobaciones pertinentes vamos a ejecutar el job de prueba en Jenkins para ver como escala nuestra plataforma así como el envío de alertas y la monitorización que realizaremos en Grafana.
Accederemos a nuestro job de prueba y lo ejecutaremos, dándole al botón construir ahora:
Una vez que el job esta lanzado podemos comprobar cómo se instancia un nuevo agente de Jenkins para nuestra ejecución teniendo así una infraestructura totalmente escalable:
watch -n 1 kubectl get pods -n gitops
Cuando el job este ejecutando podemos observar cómo nos van a ir llegando alertas automáticamente al Slack. La primera alerta llegará en el stage de approval donde nos pedirá Jenkins que revisemos la infraestructura que vamos a desplegar y si es correcta aprobaremos el cambio:
Y una vez que entremos en el link de slack nos saltará directamente la interfaz de blueocean:
Una vez aprobado el cambio se realizará el despliegue en nuestra cuenta de Azure, donde podemos revisar que esta todo correcto y el resource group, en nuestro caso example-test, se ha desplegado correctamente:
Por último podemos observar todas las alertas que hemos recibido en nuestro canal de Slack las cuales nos avisaran en el stage de approval, waiting y destroy de la infra:
Una vez que hemos comprobado que nuestra solución está totalmente automatizada y que funciona correctamente vamos a comprobar la escalabilidad de nuestra plataforma.
Para ello lo que vamos a hacer es lanzar múltiples ejecuciones de nuestro job de Jenkins para ver cómo va desplegando la solución tanto a nivel de agentes (Levantará un pod por ejecución) como la escalabilidad de nuestros nodos cuando tengamos más peticiones y consumo de memoria y CPU.
El primer paso será ejecutar múltiples jobs desde la interfaz web:
Como se puede observar nuestros pods irán escalando según el número de ejecuciones que tenemos:
Para ver como escala a nivel de máquinas usaremos el siguiente comando:
watch -n 1 kubectl get nodes
Como se puede observar se ha agregado un nuevo nodo hace 23 segundos por lo que nuestra plataforma es capaz de ir escalando según las peticiones que se realicen desde nuestro Jenkins.
Dado que hemos realizado tanto la configuración de Grafana como la de Prometheus vamos a hacer uso de nuestros dashboards predefinidos para monitorizar la plataforma en Grafana y el envío de alertas con Prometheus.
Estos dashboards que hemos creado son los siguientes:
Además de alertas cuando se ejecuta un job también se hemos realizado la configuración de alertas de la infraestructura vía Prometheus. Este nos enviará alertas cuando el pod de Jenkins este caído o alguno de los nodos del cluster se caiga.
Para hacerlo un poco más ilustrativo usaremos el ejemplo de autoescalado que hemos realizado antes para que Prometheus nos envíe una alerta cuando empiece a quitarse máquinas porque el cluster de GKE detecte que no se está consumiendo tanta memoria.
Cuando hicimos la prueba de autoescalado vimos como se había agregado un nuevo nodo llamado gke-go-euw2-bk-sca-g-default-node-poo-c9c04d95-sgmz. Este después del pico de ejecuciones de jobs en Jenkins se auto eliminará ya que no tendremos tanta actividad en nuestro GKE.
Prometheus al detectar que nuestro nodo ha desaparecido nos enviará una alerta de nodo caído automáticamente a Slack.
Así sabremos de una forma totalmente automatizada si nuestra infraestructura ha sufrido algún problema.
Para el caso de los pods lo que vamos a provocar es una caída del componente de Jenkins para que así Prometheus nos envíe una alerta de pod caído.
Para ello lo que vamos a realizar es la destrucción del pod de Jenkins para provocar una caída del servicio:
kubectl delete pod jenkins-0 -n gitops Una vez que el pod este eliminado se arrancará automáticamente:
Y pasado un minuto Prometheus nos avisará de la caída del servicio de Jenkins y de su posterior recuperación:
El último paso que haremos tras probar el éxito de nuestra plataforma CI/CD será realizar la destrucción de todos sus componentes para ello ejecutaremos el siguiente comando:
cd src/
terraform destroy Es de sobra conocido la importancia de automatizar el ciclo de vida del desarrollo software pero en este artículo le hemos querido dar una vuelta más a esta automatización consiguiendo industrializar toda nuestra plataforma CI/CD. Para ello hemos automatizado tanto el levantamiento de toda nuestra infraestructura con Terraform así como la configuración inicial de nuestras tres piezas centrales Jenkins, Prometheus y Grafana.
Haciendo uso de plugin como Jcasc conseguimos automatizar toda la configuración inicial de Jenkins que muchas veces es bastante tediosa de hacer de arranque. Esto nos permite que si alguna vez hay una caída de nuestro servicio siempre mantendremos una configuración base en este, evitando tiempos de configuración que al final se reduce en tiempo de espera para el usuario.
Además, añadiendo una monitorización inicial tanto con Prometheus como con Grafana somos capaces de crear un sistema de avisos que nos ayude a comprobar y chequear el correcto comportamiento de toda nuestra plataforma para así poder evitar futuras incidencias.
Por último el uso de GKE en este tipo de plataformas consiguen un ahorro de costes bastante importante en nuestra organización ya que nos da la posibilidad de tener un autoescalado dependiendo del uso que se esté realizando sobre nuestra plataforma, pudiendo así tener picos de gran carga sin tener un deterioro del servicio.

Cloud Engineer